喜欢折腾远程访问的朋友对蒲公英这个品牌一定非常熟悉,经过这几年在远程连接领域的积累,形成了包括贝锐向日葵远程控制、贝锐蒲公英异地组网、贝锐花生壳内网穿透在内的三大产品矩阵。许多大型企业的远程解决方案均采用蒲公英的技术,凭借智能组网功能简化了远程访问公司内网、OA 系统、ERP 系统的过程,使得用户无论是出差还是在家都能轻松处理工作事务,并且还有助于节省专线和公网 IP 的相关费用。
贝锐蒲公英云智慧组网最近推出的全新的企业路由器 X5 Pro,配备了新一代 Arm 双核芯片,不仅提升了组网速率,还能支持最高 300 台网络终端的稳定连接,异地组网性能显著提高了 261%,实现更高速的组网传输速度。支持单双 WAN 智能切换及双 WAN 负载均衡,有效保障连接的稳定性;还装备了一个 USB3.0 接口,支持网络卡、移动硬盘、打印机等 USB 设备接入,也可用于搭建私有云。在无线技术方面,支持 wifi6 双频并发,速率可达3000Mbps,提供 2.4GHz 和 5GHz 两个频段,5 根外置全向高增益天线,确保优异的穿墙性能和高速流畅的体验。

499元入手,经过一段时间的使用感觉还不错,今天跟大家分享下这款蒲公英X5 Pro 路由器的使用感受。

一、产品细节
产品包装还是企业类产品经常使用的普通黄色牛皮纸外壳包装,外包装还是非常简单的,打开盒子就看到路由器了。

内部还是比较用心的,产品用珍珠棉掏槽固定,确保了无论是天线还是机器本体的每个部分都能精确契合,有效防止了在运输过程中可能发生的碰撞损伤。随机附件比较简单,一个主体路由器,一个电源适配器,一个说明书就没有其他多余的附件了。

蒲公英 X5 Pro采用了四四方方造型,外壳通体都采用了全金属,漆面是黑色磨砂工艺,不易沾染指纹和污渍,用料厚实,看起来也比较硬朗,整体风格简约商务,顶部硕大的蒲公英标志。


金属材料的选用不仅提升了产品的整体质感,也兼顾了散热与抗干扰优势。优秀的散热保证了设备在持续高负载的情况下也能保持稳定运作,确保了长期稳定性能。正前面是一块镜面的塑料贴片,左侧是一个条形 LED 指示灯,右侧是路由器型号。

X5 Pro配置了 5 根高增益外置天线,可以 180 旋转、90 度翻折,确保信号强度和覆盖范围。配备 wifi6 技术,无线速率可达到 3000Mbps,其中 2.4GHz 频段提供 574Mbps,而 5GHz 频段提供 2402Mbps。得益于 160MHz 的超大频宽,理论信道速度达到 80MHz 频宽路由器的两倍。

两侧是大面积的散热格栅,便于空气对流自然散热,保障路由器的长期稳定运行。


网络接口
在接口配置上,蒲公英 X5 Pro 搭载了一个2.5Gbps 的网络接口、四个千兆 LAN 口,满足内网大流量业务需求。LAN1 口与 2.5Gbps 都支持 LAN/WAN 自由切换,为多样化的网络连接需求提供了便利。

机身底部采用全金属面板设计,中央的标签贴纸上除了注明产品名称与型号外,还提供了路由器的管理地址和密码,以及路由器 SN 码等重要信息。底板两侧设计有预留的壁挂孔位,支持墙面壁挂安装。

二、X5 Pro 路由器初始化及本地管理
1.初始化
连接电源接口至路由器,并将 LAN 口网线连接至电脑等上网设备。在配置之前,确保计算机连接至路由器的 LAN 口,并已经设置为自动获取 IP 地址或分配了固定的 IP 地址。

通过启动访问oraybox.com 或10.168.1.1 。打开页面后首先初始化。路由器初始化设置方面,十分简单,即使是网络小白也可以快速上手,整个配置过程花费不到 1 分钟。

设置路由器 wifi 名称与密码。

设置wifi名称与密码。

设置设备管理密码后点击配置完成。

经过简单的配置,便可开始使用,若无特殊需求,这些基本步骤足以。登录账号使用的是路由器底部的 SN 码和刚刚设置的密码即可登录。登录之后,便可进入蒲公英路由器的管理后台。

2.本地后台
蒲公英 X5 Pro的路由器后台界面信息十分清晰,功能栏选项丰富,涵盖系统信息、网络设置等,支持有线和无线管理,以及系统固件的更新功能。

高级设置里面也设置了端口映射、DMZ主机、静态路由、SNMP等设置,有公网IP的用户实现远程访问进行设置。

3.上网模式
在 “上网设置” 选项中,用户可以选择联网方式,其中包括宽带拨号、动态 IP、静态 IP、USB 上网适配器、无线中继共五种上网模式。通常情况下,选择动态 IP 模式就足够了,这样路由器便会自动获取主路由器分配的 IP 地址以联网,出于安全的考虑,蒲公英 X5 Pro 的上网模式选择只能在内网中进行。

4.工作模式无缝切换
从上面的上网模式中,细心的朋友可能已经发现了,没有找到AP模式或者桥接模式,也就是我们常说的 AP(Access Point)模式。在工作模式中我们选择桥接模式就可以实现有线中继了。

对于传统路由器来说,切换工作模式一般需要复位然后重新设置网络,X5 Pro切换工作模式只需要重启即可,非常方便。

5.双 WAN口,支持负载均衡
蒲公英 X5 Pro 的设计融合了单双 WAN 的灵活智能切换功能,支持双 WAN 负载均衡与策略路由,不仅有效保障了网络的稳定性和持续在线状态,而且能够根据实际需求智能分配网络流量,实现主副线路实时备用切换,以防某一条线路挂掉的时候整个网络就挂掉的情况发生,对于企业用户来说这点比较重要。

X5 Pro还支持流量控制,有效解决带宽分配不均的问题,此功能能够快速限制内网中个别用户使用 BT、迅雷等下载工具时占用大量带宽的情况。

6.网络测速
①电脑端有线
首先来看下有线网络的速度,家里是千兆宽带,用2.5G网口当wan口,2.5G交换机双线连接交换机。实际测试下来下行944.65Mbps,上行115.06Mbps,空闲延迟3ms,下载延迟11ms,设备的时延表现非常稳定。和软路由全2.5G网口的1141.72Mbps,上传117.39Mbps,相差不大,毕竟是lan口使用的是千兆网口。

②2.4G Wi-Fi 测速
常用的 2.4G 的 Wi-Fi 无线网络理论最高宽带为 300Mbps,理论上相当于 37.5MB/s 的下载速度,实际测试在2.4G下,能跑到102.96Mbps,上行43.80Mbps。

③Wi-Fi 5.8G测速
在无线2.5G 网络下,性能表现也相当出色。通过 Wi-Fi 连接 5G 网络,下载速度可以达到 735.54Mbps,上传速度为116.94Mbps,追剧、看直播、高清影院、短视频频段、流畅播放一点也不会卡顿。

7.Wi-Fi 信号稳定性及穿墙
在无线信号稳定性的测试中,使用 Wi-Fi 分析仪进行测试,结果显示在 2.4GHz 频段下,信道活动较为频繁。该环境下,2.4GHz 的信号较多,主要使用 1-9 频道。相比之下,在 2.4GHz 模式下,信号稳定性略有波动,波动范围在 - 25 到 - 40dB 之间,未观察到断流现象。

在 5G 模式的默认配置中,频道主要集中在 25-65 范围内,其中信号稳定性表现出色,几乎无任何波动,能够充分满足对网络速度和可靠性的高要求。此配置优势使得设备在处理大量数据传输时表现依然出众,无论是进行高清视频流媒体播放、大文件下载或是多设备同时在线游戏,均能提供流畅且无延迟的网络体验。

下面看下家里不同位置的网络速度与衰减情况,X5 Pro安装在了客厅电视柜的位置,挑选了几个常玩手机的位置,基本都是床角位置,分别测试它的穿墙能力以及信号覆盖能力。

在无遮挡情况下的网速和信号强度测试结果。数据显示,客厅的下行速率可达 692.6Mbps,上行速率为 96.4Mbps。虽然与有线网络相比存在微小差距,但这种差异不明显,对于无线网络而言,此速度表现已经非常优秀。
在家中的三个较偏远位置(标记为 ABC),即使信号需要穿越墙壁,下载速度仍可达到大约 450Mbps。小卧室由于距离路由器较远且有衣柜遮挡,受到较大影响,但即便在这些条件下,苹果手机的下载速度依然能保持在 450Mbps,证明了网络的高质量。测试图显示,网络质量始终保持在最优状态。

信号强度方面,使用 5G 网络时,启动了穿墙模式,信号衰减较小,信号强度通常维持在 60dBm 左右。整体测试结果表明,这款路由器无论在网速、穿墙能力还是信号覆盖能力方面都表现出色。在大约 120 平米的三居室户型中,能够实现完美的网络覆盖。

8.发热情况
X5 Pro 的散热性能表现出色,作为企业级路由器,其稳定性是首要考虑的因素。对外壳温度进行测量后发现,正面的最高温度达到 28.9℃,而背面的最高温度则为 32.7℃,这样的温度控制在运行过程中确保了设备的效能和长期稳定性,避免因过热导致性能降低或设备损害。

三、云管理(Web端远程控制)
由于蒲公英 X5 Pro 路由器配备了内置的云管理服务,本地管理页面设计得相对简单,专为的功能集中在界面右上角的云管理界面。

1.云管理概览
通过云管理页面,用户即使在外面可以实时查看家里的网络状态,也可以对路由器进行全面的设置,在主控面板中,设备的基础信息、无线网络配置、组网结构以及网络运行状态、设备信息、本地设备、wifi信息、组网信息、应用流量的实时分析等关键数据一目了然,界面信息相当全面。

作为一款企业级的路由器,网络及行为管理能力必要的。云管理平台的应用流量分析能够对网络终端设备接入的全部流量进行精确分析。目前,X5 Pro 能够识别超过 400 种应用流量,便于查看单个终端的流量使用比例。用户能够全面掌握网络终端设备的流量分布,为网络优化和管理提供强有力的支持。

网络设置内涵盖了端口映射、DMZ 主机、静态路由、SNMP 等多种功能,拥有公网 IP 的用户进行远程访问配置可以轻松实现。例如,在配置 PLEX 或 EMBY服务或者远程视频监控,传统路由器可能需要进行复杂的操作才能实现访问,而此系统的内置远程访问和端口设置功能,使得整个过程非常便捷。

行为管理功能涵盖了控制接入设备的上网权限、MAC 地址过滤以及定时上网等多项功能,用户可以根据 IP 地址、MAC 地址组合以及域名等不同类别,实施精确的管理策略,对设备的网络访问进行细致控制。定时上网功能可以设置设备的上网时间预约,到达预定时间后自动断开网络连接,这一功能特别适合需要管理上网时间的情况,如监控儿童的上网行为。

2.云应用中心
应用软件方面,蒲公英 X5 Pro 路由器内置了动态域名解析 、云打印以及远程开机和文件共享服务,都是非常实用的功能。
通过花生壳动态域名解析或异地组网,能够轻松实现内网穿透,还有向日葵远程开机功能,能够实现 24 小时运行服务器的一键重启开机功能,从此无需寻求人工手动开关机。云打印服务,可以让组网内的普通打印机变身智能云打印机,当我们需要打印资料的时候,可以通过云打印功能把所需文件资料直接打印出来,这是其他品牌路由器不具备的能力。

3.文件共享功能,简单搭建私有云
蒲公英 X5 Pro 路由器后置的 USB3.0 接口支持多种 USB 设备接入,包括上网卡、移动硬盘、打印机等。通过将移动硬盘连接至蒲公英 X5 Pro,可轻松创建私人网盘,使移动硬盘成为一个中心化的数据存储点,允许从网络上的任何位置访问硬盘中的文件和资料,不仅提升了存储设备的可用性和便利性,还为个人数据增加了额外的保护层,完全满足文件存储和管理的需求。

组网网后,访问远程文件也非常简单,在本机设备的文档路径中输入X5 Pro 组网 IP 地址,便可访问共享的文件。

如果手机端也加入了组网,可以直接使用APP来访问共享文件夹,也可以通过浏览器输入IP地址进行快速访问,操作方式和上面PC端操作没什么区别。

5.向日葵远程开机
蒲公英内嵌的远程开机功能,是通过绑定局域网内主机的 Mac 地址来进行远程唤醒的,只要蒲公英路由器和主机处于同一个局域网内,通过网络就能够随时远程控制启动机器,调取资料。即使用户身处远方,也能轻松开启或重启其服务器、工作站或任何支持该技术的电脑,极大提高了便利性和效率,尤其适用于需要远程维护或访问电脑的情况。

6.手机APP远程管理
除了可以 PC 端对路由器进行管理之外,通过贝锐蒲公英 APP 也能对路由器进行管理,路由器的基本设置、智能组网管理、客户端成员管理非常方便。手机下载安装贝锐蒲公英客户端并使用与 APP 初始化相同的贝锐账号进行登录后,在设备列表点击X5 Pro 设备,随时查看路由器使用状态,还可进行wifi设置,设备联网控制等操作。

四、云智慧异地组网
蒲公英云智慧异地组网是基于 “SD-WAN + 物联网” 智能组网解决方案,可以将其简单理解为内网穿透的终极形态,解决了不同地理位置网络互访的难题,使异地网络像处于同一局域网内,实现自由通信和资源共享,打破地域限制,无需公网 IP,即可实现各地区间设备、信息互联互通。更重要的是,经过多年的耕耘,贝锐蒲公英智能选路已经有了很多个云服务商的主干网络及 FullMesh 网络,万一遇到某条线路故障,还可以轻松自动切换到其它可用线路,松解决全球范围内的网络通信难题,不仅保障传输速度、稳定性,也能通过多线路能力保障网络可用性。

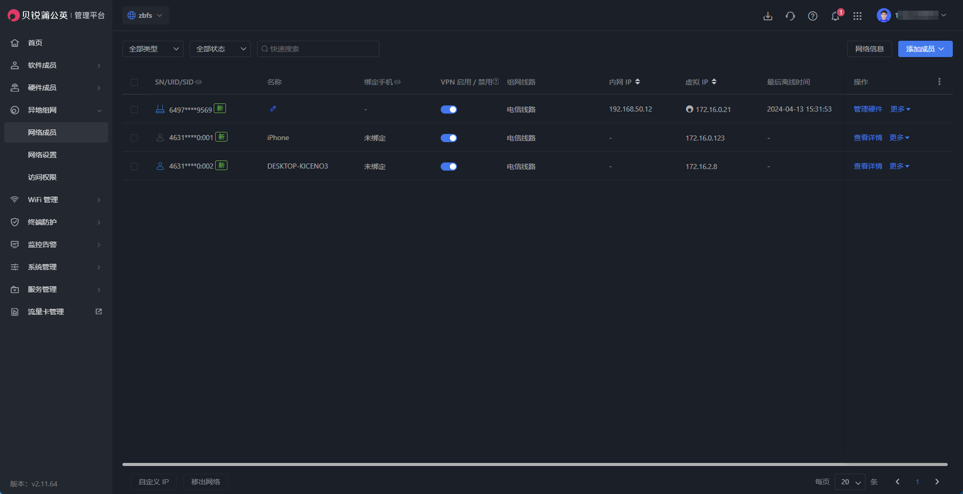
打开蒲公英路由器后台,选择 “智能组网 -- 成员列表 -- 我要组网,就可以创建网络。X5 Pro支持多种组网模式,允许在创建网络时根据实际需求进行选择。常用的网络类型之一是对等网络,允许加入网络的成员之间互相访问。


蒲公英路由器的异地组网功能非常便捷且高效,特别适合没有公网 IP 却有远程访问需求的情况,对于微小企业用户来说,带公网IP地址的宽带非常贵,而且限制特别多。这类用户仅需购买两台硬件即可实现设备间的自由互访。

尽管赠送的标准版只支持加入三个用户,但是用户数是按路由器硬件个数计算的,每台路由器只算作一个成员。也就是说连接到路由器的所有设备都可以参与组网,实现设备间的互访,单拿X5 Pro来说支持将近300台设备。通过加入同一网络,可以将三个异地的路由器连接起来,其下的设备也能轻松互访,这样便于实现远程办公,进而帮小微企业降低成本。

蒲公英云智慧组网支持多种互联网连接方式,包括普通宽带和 4G/5G 移动网络等,允许在不依赖价格昂贵的运营商专线的情况下进行网络连接,这种灵活性不仅优化了网络的可访问性,更重要的是显著降低了组网成本。

在 windows 电脑上安装好蒲公英访问端,只要登录账号,就会自动加入到网络里了。

随后,系统会分配一个虚拟的IP,相当于参与组网的用户都在这个虚拟IP下组成了局域网,速度受限于访问端与被访问端两方的网络情况,无需复杂的设置步骤,即可实现快速进网。

通过浏览器输入具体的 IP 地址和端口号来访问 NAS 设备或其他设备。以威联通NAS为例,登录非常流畅,文件管理或者观看 NAS 中存储的影视文件,体验与在局域网内完全相同。有了蒲公英 X5 Pro 路由器的支持,实现设备的外网连接变得异常简单,无需复杂的配置或技术知识,就能轻松访问和管理远程设备。

总结
经过一段时间的使用,蒲公英 X5 Pro 路由器提供的体验可概括为高效与便捷,五百不到的价格,性价比极高。该路由器具备多样化功能,包括远程访问 NAS、搭建私有云、云打印等,这些功能极大地提升了便利性。在可靠性和用户体验方面的表现非常出众,提供了一个既美观又实用,同时性能稳定的网络设备选项。
性能和配置方面,设备搭载双核处理器,配备全千兆网口,实现了高速且稳定的网络体验。具备四个千兆网口和一个 2.5G 网口,支持单双 WAN 的灵活智能切换及双 WAN 负载均衡。此外,支持 wifi6 双频并发,无线速率可达 3000Mbps,并配有高速 USB3.0 接口,可连接网络卡、移动硬盘、打印机等 USB 设备,还能作为旁路由使用,而不需改变现有网络架构。

SD-WAN 异地智能组网是此路由器的显著特点,与复杂的远程访问和内网穿透教程相比,蒲公英 X5 Pro 几乎可谓开箱即用。在贝锐提供的异地组网和内网穿透服务支持下,购买两个设备便能解决无公网 IP 的异地访问问题。虽然赠送的标准版仅支持加入三个用户,计算方式基于路由器硬件个数,但所有连接至该路由器的设备均可互访。得益于贝锐成熟及专业的网络管理平台,构建的网络非常稳定快速,且数据安全问题几乎无需担心。
★ 以上就是本期的全部内容了,希望对有相同需求的朋友有所帮助,有疑问或补充~欢迎评论区留言~~
